আপনার অ্যাপের কোড এক্সিকিউশনের সময় কল করা জাভা/কোটলিন পদ্ধতিগুলি রেকর্ড করা আপনাকে একটি নির্দিষ্ট সময়ে কলস্ট্যাক এবং CPU ব্যবহার দেখতে দেয়, জাভা/কোটলিন পদ্ধতিতে ফিল্টার করা হয়। এই ডেটা কোডের বিভাগগুলি সনাক্ত করার জন্য দরকারী যা কার্যকর করতে দীর্ঘ সময় নেয় বা অনেক সিস্টেম সংস্থান নেয়। আপনি যদি নেটিভ কল ফ্রেম সহ কলস্ট্যাকের সম্পূর্ণ ভিউ চান তবে কলস্ট্যাকের নমুনা প্রোফাইলিং টাস্কটি ব্যবহার করুন।
আপনি যখন অ্যান্ড্রয়েড স্টুডিও প্রোফাইলার ব্যবহার করে জাভা/কোটলিন পদ্ধতিগুলি রেকর্ড করেন, আপনি রেকর্ডিংয়ের ধরন বেছে নিতে পারেন:
ট্রেসিং: প্রতিটি মেথড কলের শুরুতে এবং শেষে একটি টাইমস্ট্যাম্প রেকর্ড করার জন্য রানটাইমে আপনার অ্যাপকে ইনস্ট্রুমেন্ট করে। টাইমস্ট্যাম্পগুলি সংগ্রহ করা হয় এবং তুলনা করা হয় পদ্ধতির ট্রেসিং ডেটা, যার মধ্যে সময় সংক্রান্ত তথ্য রয়েছে। আপনি যখন সঠিক পদ্ধতিগুলি কল করা হচ্ছে সে সম্পর্কে যত্নবান হলে আপনার ট্রেসিং ব্যবহার করা উচিত। কারণ ট্রেসিং একটি নিবিড় প্রক্রিয়া, আপনি যদি এই বিকল্পটি ব্যবহার করেন তবে আপনার রেকর্ডিং প্রায় পাঁচ সেকেন্ড বা তার কম রাখা ভাল।
নমুনা (উত্তরাধিকার): আপনার অ্যাপের জাভা- বা কোটলিন-ভিত্তিক কোড নির্বাহের সময় ঘন ঘন বিরতিতে আপনার অ্যাপের কল স্ট্যাক ক্যাপচার করে। প্রোফাইলার আপনার অ্যাপের জাভা- বা কোটলিন-ভিত্তিক কোড এক্সিকিউশন সম্পর্কে সময় এবং সম্পদ ব্যবহারের তথ্য পেতে ক্যাপচার করা ডেটার সেটের তুলনা করে। আপনি যদি সঠিক পদ্ধতিগুলিকে ডাকা হচ্ছে তার চেয়ে সময় সম্পর্কে বেশি যত্নশীল হলে আপনার নমুনা ব্যবহার করা উচিত।
জাভা/কোটলিন পদ্ধতি ওভারভিউ
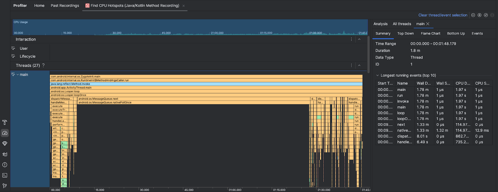
আপনি CPU হটস্পট খুঁজুন টাস্ক চালানোর পরে অ্যান্ড্রয়েড স্টুডিও প্রোফাইলার নিম্নলিখিত তথ্য প্রদান করে:

- CPU ব্যবহার : সময় অনুসারে মোট উপলব্ধ CPU ক্ষমতার শতাংশ হিসাবে আপনার অ্যাপের CPU ব্যবহার দেখায়। মনে রাখবেন যে সিপিইউ ব্যবহারে শুধুমাত্র জাভা/কোটলিন পদ্ধতি নয়, নেটিভ কোডও রয়েছে। সেই সময়ের জন্য বিশদ ফিল্টার করতে টাইমলাইনের একটি বিভাগ হাইলাইট করুন।
- মিথস্ক্রিয়া : একটি সময়রেখা বরাবর ব্যবহারকারীর মিথস্ক্রিয়া এবং অ্যাপের জীবনচক্র ইভেন্টগুলি দেখায়।
- থ্রেড : আপনার অ্যাপটি যে থ্রেডগুলিতে চলে তা দেখায়। বেশিরভাগ ক্ষেত্রে, আপনি প্রথমে শীর্ষস্থানীয় থ্রেডে ফোকাস করতে চান যা আপনার অ্যাপকে প্রতিনিধিত্ব করে।
সবচেয়ে বেশি সময় নেয় এমন পদ্ধতি বা কল স্ট্যাকগুলি সনাক্ত করতে, শিখা চার্ট বা টপ ডাউন চার্ট ব্যবহার করুন।