Việc ghi lại các phương thức Java/Kotlin được gọi trong quá trình thực thi mã của ứng dụng cho phép bạn xem ngăn xếp lệnh gọi và mức sử dụng CPU tại một thời điểm nhất định, được lọc theo các phương thức Java/Kotlin. Dữ liệu này rất hữu ích để xác định những phần mã mất nhiều thời gian hoặc tiêu tốn nhiều tài nguyên hệ thống để thực thi. Nếu bạn muốn xem toàn bộ ngăn xếp lệnh gọi, bao gồm cả các khung lệnh gọi gốc, hãy sử dụng tác vụ lập hồ sơ mẫu ngăn xếp lệnh gọi.
Khi ghi lại các phương thức Java/Kotlin bằng trình phân tích tài nguyên Android Studio, bạn có thể chọn loại bản ghi:
Theo dõi: Thiết lập ứng dụng của bạn trong thời gian chạy để ghi lại dấu thời gian ở đầu và cuối của mỗi lệnh gọi phương thức. Dấu thời gian được thu thập và so sánh để tạo dữ liệu tìm dấu vết phương thức, bao gồm thông tin về thời gian. Bạn nên sử dụng tính năng theo dõi khi quan tâm đến các phương thức chính xác đang được gọi. Vì việc theo dõi là một quy trình chuyên sâu, nên nếu đang sử dụng lựa chọn này, tốt nhất bạn nên giữ bản ghi trong khoảng 5 giây trở xuống.
Lấy mẫu (phiên bản cũ): Thu thập ngăn xếp lệnh gọi của ứng dụng một cách thường xuyên trong quá trình thực thi mã dựa trên Java hoặc Kotlin của ứng dụng. Trình phân tích tài nguyên so sánh các tập dữ liệu đã thu thập để lấy thông tin thời gian và mức sử dụng tài nguyên về cách thực thi mã dựa trên Java hoặc Kotlin của ứng dụng. Bạn nên sử dụng phương thức lấy mẫu nếu quan tâm đến thời gian hơn là các phương thức chính xác đang được gọi.
Tổng quan về các phương thức Java/Kotlin
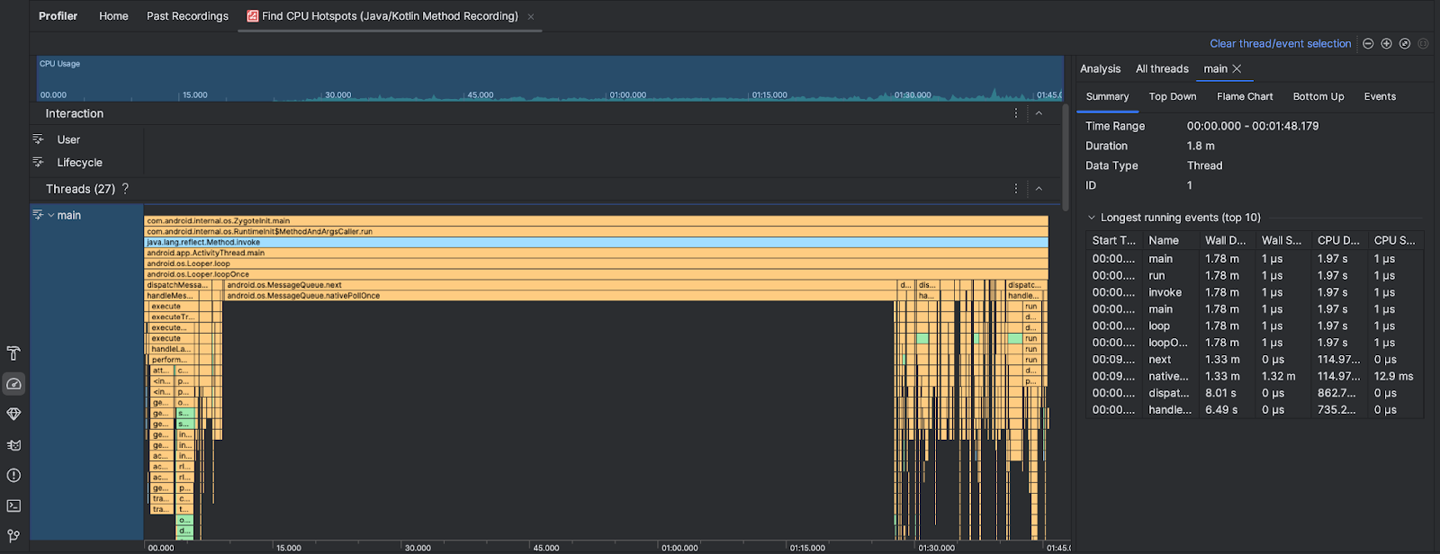
Sau khi bạn chạy tác vụ Tìm điểm truy cập CPU, Trình phân tích tài nguyên của Android Studio sẽ cung cấp thông tin sau:

- Mức sử dụng CPU: Cho biết mức sử dụng CPU của ứng dụng dưới dạng phần trăm tổng công suất CPU có sẵn theo thời gian. Xin lưu ý rằng mức sử dụng CPU không chỉ bao gồm các phương thức Java/Kotlin mà còn bao gồm cả mã gốc. Bôi đen một phần của dòng thời gian để lọc thông tin chi tiết cho khoảng thời gian đó.
- Tương tác: Hiển thị sự kiện tương tác của người dùng và sự kiện trong vòng đời ứng dụng trong suốt tiến trình.
- Luồng: Cho biết các luồng mà ứng dụng của bạn chạy. Trong hầu hết trường hợp, trước tiên, bạn nên tập trung vào luồng trên cùng đại diện cho ứng dụng của mình.
Để xác định các phương thức hoặc ngăn xếp lệnh gọi chiếm nhiều thời gian nhất, hãy sử dụng biểu đồ biểu đồ dạng ngọn lửa hoặc biểu đồ từ trên xuống.